核能与新能源工程

混流泵叶顶间隙泄漏流PIV试验研究

  • 韩丙福 ,
  • 谭磊 , * ,
  • 韩亚东
展开
  • 清华大学 能源与动力工程系 水圈科学与水利工程全国重点实验室, 北京 100084
谭磊, 特别研究员, E-mail:

韩丙福(2001-), 男, 博士研究生

收稿日期: 2024-12-24

  网络出版日期: 2025-09-11

基金资助

国家重点研发计划(2024YFB3410003)

版权

版权所有,未经授权,不得转载。

Experimental study on tip leakage flow in a mixed flow pump by PIV

  • Bingfu HAN ,
  • Lei TAN , * ,
  • Yadong HAN
Expand
  • State Key Laboratory of Hydroscience and Engineering, Department of Energy and Power Engineering, Tsinghua University, Beijing 100084, China

Received date: 2024-12-24

  Online published: 2025-09-11

Copyright

All rights reserved. Unauthorized reproduction is prohibited.

摘要

针对旋转叶轮叶顶间隙泄漏流试验测量和机理分析的难题, 该文提出一种基于全窗透明转轮室、等距弦长测量截面和旋转同步锁相的粒子图像测速(PIV)试验测量方法, 实现了混流泵叶顶间隙泄漏流的精细化试验测量。基于该方法, 搭建了水力机械综合性能试验台, 加工了一台比转速为484的混流泵, 系统测量了叶片头部到尾部6个测量截面上速度、涡量和涡结构分布。结果表明, 随着流量增加, 测量截面内相对速度逐渐增大, 额定流量下其方向与叶片型线基本一致, 验证了叶片水力设计的合理性。轴向速度随着流量增大而不断增大, 但受泄漏流影响分布逐渐不均匀, 叶片吸力面附近形成低速区, 并随泄漏涡向下游迁移逐渐偏离叶片。此外, 泄漏涡由泄漏流与主流剪切作用产生, 其面积和涡量从叶片头部到尾部均呈先增后减趋势, 面积峰值位置随流量增大依次迁移至30%、60%和80%弦长处, 涡量峰值则集中于40%~60%弦长区间。该研究揭示了叶顶间隙泄漏流的空间分布特征及其随流量的变化规律, 为混流泵优化设计与稳定运行提供了基础支撑。

本文引用格式

韩丙福 , 谭磊 , 韩亚东 . 混流泵叶顶间隙泄漏流PIV试验研究[J]. 清华大学学报(自然科学版), 2025 , 65(10) : 1897 -1906 . DOI: 10.16511/j.cnki.qhdxxb.2025.21.019

Abstract

Objective: This study addresses the challenges in experimental measurement and mechanism analysis of tip leakage flow (TLF) in rotating impellers by developing an advanced particle image velocimetry (PIV) methodology. The proposed methodology integrates a fully transparent shroud, equidistant chord-length measurement sections, and phase-locked rotational synchronization to achieve high-resolution visualization and quantification of TLF dynamics in a mixed flow pump. Methods: A comprehensive experimental platform was established at the State Key Laboratory of Hydroscience and Engineering, Tsinghua University; this included a closed-loop hydraulic test rig and a high-precision PIV system. The mixed flow pump used for testing featured a specific speed of 484, five-blade impeller, six-blade guide vane, and diameters of 150 mm at the inlet and 180 mm at the outlet. The PIV system features a 30-W laser with a 532-nm wavelength, a FASTCAM NOVA S12 high-speed camera, and SiO2 tracer particles ranging in size from 10 to 50 μm. This setup achieved a spatial measurement resolution of 20 μm. Six equidistant chord-length sections (0, 0.2C, 0.4C, 0.6C, 0.8C, and 1.0C) along the blade chord direction were selected for analysis under three flow conditions: part-load (0.8Qd), rated (1.0Qd), and over-load (1.2Qd), where Qd = 34.5 kg/s. A phase-locked synchronization technique ensured repeatability for all measurements, maintaining a phase error of less than 1° and a temporal resolution of 0.115 ms. Post-processing of the datasets was conducted with SM-MICROVEC software, which utilized Gaussian filtering and AI-enhanced algorithms to calculate velocity and vorticity distributions. This approach enabled detailed measurement of the velocity fields, vorticity patterns, and vortex structures along the six sections. Results: The results show that relative velocity increased with higher flow rates, aligning with the blade profile direction at 1.0Qd, validating the hydraulic design. Axial velocity rose with increasing flow rates but exhibited significant non-uniformity owing to the presence of low-velocity zones created by TLF near the suction surface. These zones migrated downstream, deviating from the blade's trailing edge. Absolute velocity reached its highest values at the mid-blade region but showed notable reductions near the tip, where interactions between tip leakage vortex (TLV) and wall shear forces dominated. TLV formed via shear interaction between TLF and mainstream flow. The area and vorticity intensity of the TLV exhibited a "rise-then-decline" trend along the blade chord, starting at the leading edge (0) and extending to the trailing edge (1.0C). TLV area peaks shifted downstream with increasing flow: 0.3C (0.8Qd), 0.6C (1.0Qd), and 0.8C (1.2Qd). Vorticity peaks concentrated at 0.4C-0.6C across all conditions. At 1.0Qd, the TLV occupies about 50% of the flow path at 0.6C and extends toward the hub at 1.0C. As the flow velocity increases, the separation vortex near the shroud inlet shrinks in the direction of increasing radius. The TLV interacts with these structures at 0.8Qd but remains isolated at 1.0Qd and 1.2Qd. Ω standard analysis (Ω=0.52) shows structures associated with TLVs that vary in position with flow rate and string length, extending from the shroud to the midspan of the hub at 1.0Qd. Conclusions: The proposed PIV methodology effectively resolves TLF characteristics in rotating machinery. The integration of a transparent shroud and phase-locked PIV system enables detailed quantification of TLF spatiotemporal evolution. TLF significantly disrupts axial velocity uniformity, forming downstream-propagating low-speed zones. TLV dynamics correlate strongly with flow rate, with peak intensity and spatial influence varying along the blade chord. These insights provide critical data for optimizing mixed-flow pump designs, aiming to mitigate energy losses and hydrodynamic instabilities induced by TLF.

混流泵广泛应用于清洁能源、先进动力和国防安全等领域[1]。混流泵叶轮叶片顶部与叶轮室内壁之间不可避免地存在间隙,叶顶间隙尺寸一般很小,但叶片正背面压差诱导的泄漏流及其与主流的相互作用使得叶轮内流动复杂,造成能量特性下降[2]、压力脉动增强[3]和机组振动等后果。因此,深入研究混流泵叶顶间隙诱发的多尺度流动结构及其时空演化机理,对混流泵的优化设计和安全稳定运行具有重要意义。
相关学者基于试验测量、数值模拟和理论分析开展了大量叶顶间隙泄漏流及泄漏涡相关研究。试验测量方面,Dreyer等[4]采用粒子图像测速(particle image velocimetry, PIV)方法测量了NACA0009翼型泄漏涡的涡流强度、涡核轴向流速、涡流中心位置和运动幅度的变化规律。刘玉文等[5]采用PIV方法测量了NACA0024翼型上下游截面的流场,分析了泄漏涡及泄漏涡空化之间的关系。Ye等[6]采用层析成像PIV方法研究了NACA662-415水翼在空化和非空化条件下叶顶间隙泄漏涡三维流动特性。Ji等[7]采用PIV方法测量了不同叶顶间隙混流泵导叶入口的流动结构,结果表明叶顶间隙越大,泄漏涡导致的流动受阻面积越大。Han等[8]采用高速相机测量了混流泵叶顶间隙泄漏流,首次观测到并命名了叶顶间隙双凸峰泄漏涡结构,揭示了双凸峰泄漏涡的时空演化规律和动力学机理。
数值模拟方面,Liu等[9]基于大涡模拟方法对混流泵叶顶间隙泄漏流进行了数值模拟,揭示了主泄漏涡、次泄漏涡、纠缠涡和离散涡的形态特征和空间轨迹。Liu等[10]基于SST k-ω湍流模型对混流泵叶顶间隙泄漏流进行了数值模拟,分析了主泄漏涡的运动学特性,揭示了主泄漏涡尾部摆动的根源为叶片尾部与下一叶片头部之间的剧变压力梯度。Han等[11]基于旋转曲率修正的SST k-ω湍流模型对混流泵叶顶间隙泄漏流进行了数值模拟,发现了叶片前缘独特的叶道涡-泄漏涡对涡结构,揭示了双凸峰泄漏涡空化的演变机理。理论模型方面,Liu等[12]构建了叶轮几何参数和运行参数与叶顶间隙泄漏涡流三维无量纲坐标的数学方程,建立了混流泵叶顶间隙泄漏涡流三维形态预测理论模型。流动控制方面,Liu等[13-14]提出了基于压力补偿与射流冲击的C型沟槽间隙涡流抑制结构、基于局部改型与被动控制的T型叶顶间隙涡流抑制结构,显著抑制了间隙泄漏涡及其诱发的空化,提升了水力性能。
本文提出了基于全窗透明转轮室、等距弦长测量截面和旋转同步锁相的粒子图像测速(PIV)试验测量方法。基于该方法,搭建了水力机械综合性能试验台,加工了一台比转速为484的混流泵,开展了混流泵从叶片头部到尾部的6个叶顶间隙测量截面上速度、涡量和涡结构的试验测量。基于测量结果,分析了叶顶间隙泄漏流的空间分布特征及其随流量的变化规律。

1 试验系统与方法

1.1 试验系统

本文试验对象为一台混流泵,如图 1所示。其额定流量Qd为34.5 kg/s,额定扬程Hd为2.57 m,额定转速nd为1 450 r/min,比转速为484,叶片数为5,导叶数为6,叶轮进口直径为150 mm,出口直径为180 mm。
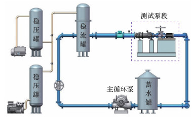
本文搭建了水力机械综合性能试验台,位于清华大学能源与动力工程系水圈科学与水利工程全国重点实验室,主要由测试泵段和闭式管路构成的试验平台(见图 2)及PIV测量系统等组成。
PIV测量系统主要包括高速相机、激光控制器、激光发射器、光电传感器、同步控制器、示踪粒子以及计算机等,部分设备如图 3所示。其中,高速相机型号为FASTCAM NOVA S12,常规流场最大测量区域为200 mm×200 mm,并可进行大视野扩展测量,图像分辨率、矢量网格间隔、矢量分辨率为20 μm,流速测量范围为0~13 m/s,离散相颗粒测量可达20 m/s。激光发射器的型号为SM-SEMI-30W,光源波长532 nm,最大功率30 W,光片最小厚度小于1 mm,片光聚焦点调节范围为0.3~3.0 m,能量稳定性大于97%,输出功率连续可调。示踪粒子采用粒径10~50 μm的SiO2颗粒,以测量域长度45 mm为特征长度,设计工况入口流速1.95 m/s为特征速度的工况下,Stokes数约为0.002 4,满足试验要求。计算机后处理的SM-MICROVEC软件具备高精度互相关计算功能,具备人工智能(AI)粒子图像分析功能,可实现PIV后处理的稠密速度场加速计算以及过程单像素超高空间分辨率计算。

1.2 试验方法

首先,设计并加工了流动可视化的全窗透明混流泵叶轮室,如图 4所示。全窗透明叶轮室外壁面为观察窗,沿流动方向可分为叶顶垂直窗、上侧水平窗、右侧竖直窗和下侧等厚窗。其中,叶顶垂直窗壁面与叶顶垂直,可以更精确地观察叶顶表面流动。上侧水平窗和右侧竖直窗用于观察叶轮内部整体流动,下侧等厚窗用于布置压力脉动传感器。
图 4 全窗透明叶轮室
接着,选择竖直方向的截面作为测量截面。从叶片头部到尾部共选择6个等距分布的测量截面,如图 5所示,其中D为测量平面与转轴之间的距离。测量过程中,保持激光和相机不动,改变叶轮的初始位置,选择0、0.2C、0.4C、0.6C、0.8C、1.0C位置的叶顶区域为测量截面,C为弦长,测量区域大小为45 mm×45 mm,对应1 024×1 024像素,图像放大率为每像素0.043 9 mm。Q为实时流量,对小流量工况(Q/Qd=0.8)、额定流量工况(Q/Qd=1.0)和大流量工况(Q/Qd=1.2)的流场速度开展测量。
为保证试验测量的可靠性,本文对测量截面进行了同相位标定,如图 6所示。本文采用的旋转同步锁相技术步骤如下:首先光电传感器采集主轴旋转信号,传输至同步控制器,然后控制相机拍摄,保证每次拍摄的图像的相位均与初始设置相同,在此基础上实现对同一测量截面的同相多次测量。高精度光电传感器保证了每次测量的相位误差小于1°(对应时间分辨率0.115 ms),在叶轮旋转周期为41.4 ms时精度满足要求,避免了相位偏移影响。以有效拍摄区域的左下角为坐标原点,以水平方向即轴向为x轴、竖直方向为y轴建立坐标系。为避免近壁处激光反射/折射导致的影响,对每个固定相位进行人工标定,去除壁面强亮斑以及不透明叶片的遮挡区域,形成如图 6c的遮罩层,图中白色区域为计算区域。
图 6 测量截面同相位标定及遮罩处理
速度计算中,首先对互相关计算的测量区、计算步长、迭代次数及用于时均流场计算的快照数等设置参数进行无关性验证,并最终确定判别区域大小为32×32像素,计算步长为4像素,迭代次数为3,用于时均流场计算的快照数为500。此外,对计算结果进行Gauss滤波以抑制异常值,平滑壁面等边界区域的尖锐值。
测量截面相关速度的计算公式为
$\left\{\begin{array}{l}V_{\mathrm{abs}}=\sqrt{V_{\mathrm{ya}}^2+V_{\mathrm{axial}}^2}, \\V_{\mathrm{yr}}=V_{\mathrm{ya}}-2 \pi n_{\mathrm{d}} D, \\V_{\mathrm{rel}}=\sqrt{V_{\mathrm{yr}}^2+V_{\mathrm{axial}}^2} .\end{array}\right.$
其中:Vabs为绝对速度,Vya为绝对竖向速度,Vaxial为绝对轴向速度,Vyr为相对竖向速度,Vrel为相对速度。本文中D=58 mm。
涡量的计算公式为
$\omega=\partial V_{\text {уа }} / \partial x-\partial V_{\text {axial }} / \partial y .$
其中ω为绝对涡量。采用有限差分法计算ω
$\begin{gathered}\omega=\frac{\partial V_{\text {уа }}}{\partial x}-\frac{\partial V_{\text {axial }}}{\partial y}= \\\frac{V_{\text {ya }}(i+1, j)-V_{\text {ya }}(i-1, j)}{M(i+1, j)-M(i-1, j)}- \\\frac{V_{\text {axial }}(i, j+1)-V_{\text {axial }}(i, j-1)}{N(i, j+1)-N(i, j-1)} .\end{gathered}$
其中:ij分别为像素点在xy轴的索引值,MN分别为像素点在xy轴的坐标值。
采用Ω涡表示泄漏涡结构[15]
$\begin{aligned}& \varOmega=\frac{\|B\|_{\mathrm{F}}^2}{\|A\|_{\mathrm{F}}^2+\|B\|_{\mathrm{F}}^2+\varepsilon}, \\& \varepsilon=\frac{\left.\left(\|B\|_{\mathrm{F}}^2-\|A\|_{\mathrm{F}}^2\right)\right|_{\max }}{1000} .\end{aligned}$
其中:AB分别为速度梯度的对称张量与反对称张量;‖·‖F为F范数;ε为一个正数小量,取0.001倍的流场中BA的F范数平方差的最大值。

2 结果与分析

2.1 能量特性

混流泵能量特性见图 7,其中H为泵扬程,η为泵效率,试验测量的流量区间为2.5~45.0 kg/s。
图 7 混流泵能量特性曲线图

2.2 时均速度

首先,对测量截面的时均速度分布进行分析。不同流量下不同测量截面的绝对速度分布如图 8所示。其中,字母“B”所在的灰色区域表示叶片,虚线箭头表示同一个叶片的移动方向,叶片的左侧为吸力面,右侧为压力面,见图 8a,其他图类似。不同流量下,由于转速相同,流体周向速度相同,相同测量截面的流体竖向速度基本相同,且随着半径的增大而增大。随着流量增大,相同测量截面的轴向速度增大。因此,小流量工况下,流体的流动方向偏向轮缘;大流量工况下,流体的流动方向基本与轴向平行。沿叶高方向,高速流动区域主要分布在叶片中部,而靠近轮缘附近的流体受到静止壁面的剪切作用和叶顶间隙泄漏涡的影响,出现较大回流区域,导致流体速度下降。从叶片头部到尾部,叶片吸力面附近流体的绝对速度先增大后减小。
图 8 不同流量下不同测量截面绝对速度分布
不同流量下不同测量截面的相对速度分布如图 9所示。相对速度由绝对速度与牵连速度组成,牵连速度无轴向分量,因此相对速度与绝对速度的轴向速度相同。测量截面上不同竖向位置测点处半径不同,但牵连速度分解到测量截面的竖向速度相同,为-2πndD。随着流量增大,测量截面内相对速度逐渐增大,相对速度方向逐渐向轴向偏移。额定流量下,相对速度方向与叶片型线基本一致,说明叶片水力设计合理。从叶片头部到尾部,流体相对速度逐渐减小,主要原因是过流面积增大了。
图 9 不同流量下不同测量截面相对速度分布
不同流量下不同测量截面轴向速度分布如图 10所示。总体而言,随着流量增大,轴向速度逐渐增大,轴向速度梯度也增大,出现明显的高速区和低速区,圆圈标记处为低速区。小流量工况下,测量截面内轴向速度分布相对均匀,低速区靠近轮缘壁面,范围较小,高速区靠近叶轮进口,这与叶轮进口直径小速度大有关。额定流量工况下,测量截面内轴向速度分布不均匀,在叶片吸力面靠近叶顶处,出现明显的低速区,该低速区沿弦长逐渐增大,这主要是受叶顶间隙泄漏流的影响。高速区靠近叶轮进口,这与叶轮进口直径小速度大有关,高速区范围增大,这与流量增大有关。大流量工况下,叶片吸力面侧的低速区较小,这与叶顶间隙泄漏流强度减小有关。大流量工况下,扬程下降,叶片压力面和吸力面压差减小,泄漏流强度减小。高速区靠近叶轮进口,这与叶轮进口直径小速度大有关,高速区范围和强度进一步增大,这与流量增大有关。
图 10 不同流量下不同测量截面轴向速度分布
为进一步分析测量截面的速度分布,定义轴向速度低速区内速度最小的点为轴向速度最低点,不同流量下吸力面轴向速度最低点分布如图 11所示。基于试验测量结果,计算轴向速度最低点与叶顶吸力面之间的相对位置,其中X为叶顶吸力面与轴向速度最低点的轴向距离,Y为竖向距离。由图 11可知,轴向速度最低点相对于叶顶吸力面的距离随着弦长增大而增大,说明叶顶间隙泄漏涡向下游发展过程中逐渐偏离叶片。图 11a中,相对轴向位置在叶片头部增大较慢,随后快速增大;图 11b中,相对竖向位置在叶片头部增大较快,随后缓慢增大。
图 11 轴向速度最低点相对位置

2.3 时均涡量及泄漏涡结构

不同流量下不同测量截面涡量分布如图 12所示。总体而言,随着流量增加,涡量分布变化明显。在进口靠近轮缘处,由于轴面流道扩张造成局部流动分离出现了较大范围的高涡量区,该区域呈三角状,以轮缘入口为起点,沿轴向和径向发展。随着流量增大,该高涡量区面积逐渐减小,且沿径向收缩变得狭长贴近轮缘。在叶片吸力面侧,由于泄漏流与主流的剪切作用产生了泄漏涡,圆圈标记处为泄漏涡。小流量工况下,叶轮进口局部分离涡与叶顶泄漏涡相互掺混,影响区域较大。从叶片头部到尾部,泄漏涡面积和强度先增大后减小,并且向下一个叶片扩展。额定流量工况下,叶顶泄漏涡更贴近叶片吸力面,与叶轮进口局部分离涡基本无掺混。从叶片头部到尾部,泄漏涡面积和强度先增大后减小,在0.6C处面积达到最大,占据约50%流道面积。大流量工况下,叶轮进口局部分离涡的面积和强度明显增大,甚至扩展到叶片吸力面附近。从叶片头部到尾部,泄漏涡面积和强度先增大后减小,0.4C之前泄漏涡比较弱,从0.4C处开始泄漏涡较为明显。
图 12 不同流量下不同测量截面涡量分布
不同流量下不同测量截面Ω涡结构分布如图 13所示,本文取Ω=0.52,圆圈标记处为泄漏涡。小流量工况下,Ω涡结构主要集中在叶片吸力面侧和轮缘附近。从叶片头部到尾部,叶片吸力面侧的Ω涡结构面积先增大后减小,泄漏涡主要分布在0~0.4C范围内。额定工况下,Ω涡结构在叶片吸力面侧和压力面侧均有分布,表明上一叶片的泄漏涡发展至当前叶片压力面侧。从叶片头部到尾部,泄漏涡面积和强度先增大后减小,泄漏涡分布在0~1.0C范围内,在0.6C处面积达到最大,占据约50%流道面积。叶片吸力面侧泄漏涡的形状约为椭圆状,椭圆长轴方向与叶根到叶顶方向近似平行,从叶片头部到尾部,叶片吸力面侧泄漏涡从轮缘向轮毂方向不断伸展,在1.0C处泄漏涡扩展至0.5C左右叶高位置,影响了0.5C左右处主流流动。大流量工况下,Ω涡结构从0.4C处开始较为明显,泄漏涡主要分布在0.4C~1.0C范围内。
图 13 不同流量下不同测量截面Ω涡结构分布
为进一步定量分析泄漏涡特性,计算得到不同流量下不同测量截面的泄漏涡面积A和泄漏涡涡量ωa,如图 14所示。小流量工况下,从叶片头部到尾部,泄漏涡面积先增大后减小,在约0.3C处达到最大值,在0.6C处之后保持较小值;泄漏涡涡量先增大后减小,在0.6C处达到最大值。额定流量工况下,从叶片头部到尾部,泄漏涡面积先增大后减小,在约0.6C处达到最大值,随后逐渐减小;泄漏涡涡量先增大后减小,在约0.4C处达到最大值,随后逐渐减小。大流量工况下,从叶片头部到尾部,泄漏涡面积首先保持较小值,从0.4C处开始逐渐增大,在0.8C处达到最大值;泄漏涡涡量在0.2C处达到最小值,在0.4C处达到最大值。总的来看,不同流量下,从叶片头部到尾部,泄漏涡面积和涡量基本呈现先增大后减小的变化趋势,泄漏涡面积最大值位置向下游迁移,依次出现在0.3C、0.6C、0.8C处,泄漏涡涡量最大值位置位于0.4C~0.6C处。
图 14 泄漏涡面积和涡量

3 结论

本文提出了一种旋转叶轮叶顶间隙泄漏流PIV试验测量方法,基于全窗透明转轮室、等距弦长测量截面、旋转同步锁相等技术,实现了混流泵叶片头部到尾部6个测量截面上速度、涡量和涡结构的试验测量,主要结论如下:
1) 测量截面内流体相对速度随着流量增大逐渐增大,额定流量下相对速度方向与叶片型线基本一致,说明叶片水力设计合理。测量截面内流体轴向速度随着流量增大而逐渐增大,受叶顶间隙泄漏流的影响其分布逐渐不均匀。叶片吸力面侧叶顶附近存在轴向速度低速区,该低速区向下游发展过程中逐渐偏离叶片。
2) 在混流泵叶片吸力面侧,由于泄漏流与主流的剪切作用产生了泄漏涡。不同流量下,从叶片头部到尾部,泄漏涡面积和涡量基本均呈现先增大后减小的变化趋势,泄漏涡面积最大值位置向下游迁移,依次出现在0.3C、0.6C、0.8C处,泄漏涡涡量最大值位置位于0.4C~0.6C处。
1
JIAO W X, WANG Y Q, CHENG L, et al. Experimental study on thrust pulsation characteristics of water jet propulsion pump units[J]. Ocean Engineering, 2023, 284, 115079.

DOI

2
JI L L, LI W, SHI W D, et al. Energy characteristics of mixed-flow pump under different tip clearances based on entropy production analysis[J]. Energy, 2020, 199, 117447.

DOI

3
CHENG H Y, BAI X R, LONG X P, et al. Large eddy simulation of the tip-leakage cavitating flow with an insight on how cavitation influences vorticity and turbulence[J]. Applied Mathematical Modelling, 2020, 77, 788- 809.

DOI

4
DREYER M, DECAIX J, MÜNCH-ALLIGNÉ C, et al. Mind the gap: A new insight into the tip leakage vortex using stereo-PIV[J]. Experiments in Fluids, 2014, 55(11): 1849.

DOI

5
刘玉文, 徐良浩, 张国平, 等. 叶顶间隙流动中的涡结构实验研究[J]. 空气动力学学报, 2022, 40(1): 57- 64.

LIU Y W, XU L H, ZHANG G P, et al. Experiments of the vortical structure morphology in a tip clearance flow[J]. Acta Aerodynamica Sinica, 2022, 40(1): 57- 64.

6
YE Q Q, WANG Y W, SHAO X M. Dynamics of cavitating tip vortex[J]. Journal of Fluid Mechanics, 2023, 967, A30.

DOI

7
JI L L, LIU Z B, LI W, et al. PIV investigation of stalled flow field near the blade rim region of mixed-flow pump under different tip clearances[J]. Flow Measurement and Instrumentation, 2024, 99, 102668.

DOI

8
HAN Y D, TAN L. Experimental investigation on spatial-temporal evolution of tip leakage cavitation in a mixed flow pump with tip clearance[J]. International Journal of Multiphase Flow, 2023, 164, 104445.

DOI

9
LIU Y B, TAN L. Tip clearance on pressure fluctuation intensity and vortex characteristic of a mixed flow pump as turbine at pump mode[J]. Renewable Energy, 2018, 129, 606- 615.

DOI

10
LIU Y B, TAN L. Spatial-temporal evolution of tip leakage vortex in a mixed flow pump with tip clearance[J]. Journal of Fluids Engineering, 2019, 141(8): 081302.

DOI

11
HAN Y D, TAN L. Spatial-temporal evolution of tip leakage cavitation with double-hump in a mixed flow pump with tip clearance[J]. Physics of Fluids, 2023, 35(4): 045152.

DOI

12
LIU Y B, TAN L. Theoretical prediction model of tip leakage vortex in a mixed flow pump with tip clearance[J]. Journal of Fluids Engineering, 2020, 142(2): 021203.

DOI

13
LIU Y B, TAN L. Method of C groove on vortex suppression and energy performance improvement for a NACA0009 hydrofoil with tip clearance in tidal energy[J]. Energy, 2018, 155, 448- 461.

DOI

14
LIU Y B, TAN L. Method of T shape tip on energy improvement of a hydrofoil with tip clearance in tidal energy[J]. Renewable Energy, 2020, 149, 42- 54.

DOI

15
DONG X R, GAO Y S, LIU C Q. New normalized Rortex/vortex identification method[J]. Physics of Fluids, 2019, 31(1): 011701.

DOI

文章导航

/